업비트 선물거래 어떻게 시작할 수 있나요?
업비트는 레버리지와 롱 숏 주문 기능 등을 포함한 모든 선물 거래들의 도구와 관련 기능들은 우리나라의 가상화폐법 이슈 때문에 암호화폐의 파생된 플랫폼을 제공할 수 없지만, 대안책으로 해외 암호화폐 가상자산사업자의 거래소 서비스를 이용하면 되는데, 국내 암호화폐 거래소와 트래블룰이 체결된 곳이라면 특별한 조건 없이 누구나 이용할 수 있다. 이와 관련해서 자세한 내용을 알아보도록 해보자.
업비트 롱 숏 선물 거래 시작 가이드
등록 가이드를 시작으로 레버리지 선물거래와 롱 숏 주문은 어떻게 하는지의 대해서 아래에서 자세히 알아보자.
1. 업비트와 화이트리스트로 연동된 롱 숏 거래소 등록하기
해외 거래소 가입 페이지로 이동하여, 이메일 혹은 휴대폰 번호 인증을 통해 가입을 완료한다. 이 다음의 과정으로는 다음과 같다.
- 하단에 Create Account 영어로된 부분을 누르고, 마우스 (모바일인 경우 손가락) 오른쪽으로 퍼즐 맞추기 드래그 인증을 진행한다.
- 문자 OTP 인증코드 혹은 이메일 인증을 완료 한다.
- 고객확인제도 절차를 진행합니다. 업비트 고객신원확인제도의 해외 버전이다.
- 업비트에서 해외 선물 거래소로 자산 전송을 시도한다.
자산 전송하면 선물계약 시작을 위한 USDT가 필요합니다. 이는 아래의 1:1 거래 플랫폼을 이용하거나 스팟 계약에서 바꿀 수 있다.
위 메뉴바에서 바로 확인할 수 있고, 각각 바꾸고자 하는 것으로 설정해서 거래를 완료한다.
2. 퓨처스 계좌로 이동시키기
방금 컨버트 (Convert)를 통해 바꾼 암호화폐는 스팟 현물 지갑에 즉시 보관되기 때문에 직접 퓨처스 선물거래 지갑으로 이체 작업을 해줘야 하며, 다음과 같은 절차로 진행하면 된다.
- 상단의 월렛 모양의 아이콘을 클릭하기
- 바로 하단에 보이는 버튼 누르기
- 각각 Spot, Futures – M으로 설정하고 수량 입력 뒤 최종 완료 버튼 누르기
USDT 코인은 레버리지 거래에서 가장 기초가 되는 가상화폐다. 수수료나 선물거래 마진, 보증금 예치 등 다양한 곳에서 활용한다.
또한, 여기까지의 모든 과정을 완료한 경우 아래의 본격적인 롱 숏 거래를 시작 할 수 있는 시점이다. 여기서부터는 주문 실수로 인해 많은 자산 손실이 발생할 수 있기 때문에 아주 꼼꼼하게 체크해야할 부분이 많다.
3. 레버리지 거래 페이지에 접속하기
업비트에서 찾아 볼 수 없는 수십가지이상의 블록체인 거래 서비스를 확인할 수 있다. 일반적으로 아래의 이미지와 같이 마진 거래를 시작으로 USDC 페어의 레버리지 거래, Coin-M 등 다양한 메뉴들을 확인할 수 있다.
여기서 선물 거래 종류로는 다음과 같은 3가지를 통해 시작할 수 있다.
- USDT-M Futures : 테더를 사용하는 퓨처스 선물 계약이다.
- USDC Futures : 거래량은 적기 때문에 시장 변동성의 대해 큰 위험성이 발생할 수 있다.
- Coin-M Futures : 여러가지의 암호화폐 종류를 통해 롱 숏 진입이 가능한 거래이지만, 마찬가지로 낮은 거래량에 의해 손실 발생 위험률이 높을 수 있다.
사람들이 가장 많이 선택하고 유동성이 풍부한 BTC/USDT USDT-M 거래 페이지로 이동한다.
4. 롱 및 숏 포지션의 기능 익히기
롱 포지션은 업비트에서 거래하듯이 수익 손실이 나고, 똑같이 이해하면 되지만 숏은 그 반대의 개념으로 이해하면 된다. 아래에서는 보통의 선물거래소들에서 볼 수 있는 주문창이다.
여기서 레버리지 설정하는 법은 화면 우측 상단 부분에 있는 버튼에서 확인할 수 있고, 여기서 미래에 가격이 올라 갈 것이다에 건다면, Long 20X를 선택하고, 반대의 경우는 Short 20X를 설정 한다.
클릭하면 레버리지의 대한 팝업창이 나타나는데 여기서 배율은 1배부터 설정할 수 있다. 또, 몇 배로 할 것이지는 본인의 거래 스타일의 따라서 적절히 조정하시면 좋지만, 통상 다음과 같은 방식으로 시도하는 편이다.
- 많은 금액으로 고배율로 슛팅하는 경우 : 장점으로는 짧은 순간순간마다 높은 선물거래 수익이 가능하다.
- 저배율과 적은 돈으로 하는 경우 : 스팟 수익보다는 좋을 수 있지만, 선물 수익 만의 장점이 없을 수 있다.
- 많은 돈으로 저배율로 설정한다면 : 롱런이 가능하며, 안정적일 수 있다. 특히나, 롱 숏 포지션 하나 잘 잡으면, 푸근한 수익을 얻을 수 있다.
어떤 옵션을 고르는가의 따라서, 장투 혹은 단타 거래로 결정된다. 또한, 손실 위험률도 높아지거나 낮아질 수 있기 때문에 적절한 모드를 클릭한다.
5. 롱 숏 예약 매매 걸기
위 이미지와 같이, 롱으로 들어간다면, 윗 부분에다가 현 가격보다 더 높은 시세로 작성하고, 아래에다가는 더 낮은 가격을 입력하면 된다. 숏인 경우에는 반대로 하시면 된다.
- USDT 금액 단위로 설정하는 경우는 가상화폐 시세를 입력한다
- PNL 퍼센티이지 기준으로 하는 경우 퍼센테이지로 설정한다.
체결 모드는 총 3가지로 구분되어있으며, GTC는 가장 일반적으로 사용되며, 특별한 경우가 없으면 그대로 나두면 된다.
선물 시세를 직접 작성해서 매수한다면 좌측의 버튼을 선택하고, 호가창에 있는 예약주문들을 그대로 긁어버리고 싶은 경우에는 우측의 탭을 사용한다.
6. 마지막으로 롱 숏 주문하기
입력이 모두 완료되었다면, 최종적으로 롱 숏 버튼을 누르시면 거래가 시작된다. 다시 한번 다음과 같은 항목을 체크했는지 재확인 해보자.
- 지정가 시장가 시세를 설정했는지
- 적절한 격리 교차 모드 설정 확인
- 레버리지 및 TP/SL 적용
이 다음은 방금 주문한 내용의 대해서 어떤 방법으로 매도할 수 있는지와 내역에서 표시되는 각각의 비율을 보는 방법의 대해서 자세히 알아보자.
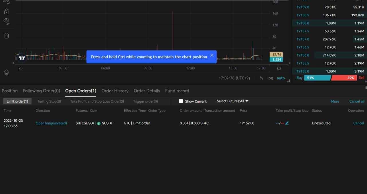
7. 롱 숏 포지션 내역 확인하기
이제 제대로 진입이 되었는지 혹은 아직 예약 상태인지를 아래의 거래 내역 레이아웃에서 확인할 수 있는데, 여기에는 과거 내역을 시작으로 상세 정보 등의 여러 포지션들을 한번에 관리하는 공간이다.
좌측 하단에 보면 ‘Open Oders‘라고 나와있는 부분은 주문이 대기상태라는 의미이며, 보통 가격을 지정해서 구매하면 여기에 남아있는데, 시장가격으로 샀거나 지정가에 도달하면 활성화탭에서 확인할 수 있다.
이는 업비트 거래소에서도 볼 수 있었던 주문 내역 처럼, 수익이 얼마나 나고있는지, 손해는 얼마나 보는지 한 눈에 확인할 수 있는 공간이다. 또한, 여기서 중요하게 봐야하는 부분은 Liq.Price 청산과 Margin Ratio 2가지다.
위 2가지는 방금 레버리지가 포함된 주문이 100% 자산이 손실되는 정도를 가격이나 비율로 표시한 것이기 때문이다.
8. 롱 숏 청산하기
ROI 부분에서 본인이 만족하는 수익률에 달성했거나, 더 이상 손실을 막고자 하실 때 현재 주문을 청산 할 수 있습니다. 이 때 종료하는 방법은 Reversal, Flash Close, Close 총 3가지 종류가 있다.
그냥 Close로 적혀있는 부분은 지정가 혹은 시장가를 통해 롱 숏 선물 거래를 포지션을 종료 할 수 있고, 단순히 시세를 지정해서 버튼을 누르기만 하면 된다. 또한, 여기서 시장가로 즉시 던지려고 한다면 플래시 클로스, 포지션 역전환이 필요한 경우 리버설이다.
참고로, 리버설 (Reversal)을 이용한 롱 숏 주문은 현재 롱 포지션을 소유하고 있는 경우 바로 시장가로 매도되고, 숏 포지션으로 전환시켜주는 매매 기능이다. 또한, 전환 후 재진입 했을 때 시장가로 매수하기 때문에 실제 보유한 선물코인 수량이나 평균 단가가 상이 할 수 있다.
업비트 선물 거래하기 전에 참고하면 좋은 정보는?
업비트만 이용하다 보면은 파생 시장의 궁금한 부분이나 참고해야할 몇 가지의 정보가 존재하는데, 이를 아래의 소제목들을 통해 알아보도록 하자.
작동 방식의 흐름
아마 롱 숏이 무엇인지, 레버리지 선물거래가 어떻게 작동하는지의 대해 개념 이해가 필요 할 수 있는 단계라고 생각하는데, 이 때 필요한 정보와 지식들은 1) 시작 전 어떤 선물거래 용어들이 있는지 참고하고 2) 처음에 업비트 거래를 시작 했을 때 느낌으로 대안책 거래소의 레버리지와 롱 숏을 포함한 모든 거래 인터페이스에 익숙해져야 하며
3) 수익과 손실이 어떤 식으로 발생하는지 직접 체감해보는 것입니다. 4) 마지막으로 수익의 성공율을 높이기 위한 각종 차트의 패턴이나 기술지표를 참고하여, 기술적인 분석에 공부를 해야 한다.
거래소 간에 원할하게 입출금하기
트래블룰과 업비트의 입출금 시스템에 의해 시간이 지연되는 등의 여러 불편함 때문에 빠르게 입출금하기에 귀찮을 수 있다. 그 대안으로 P2P 서비스를 이용하면 되는데 에스크로 방식으로 작동되며, 원화를 계좌이체하고 다이렉트로 USDT를 받을 수 있다. 중간에 들어가는 비용을 줄일 수 있고, 시간도 절약할 수 있다는 장점을 얻는다.
선물거래에 처음 접하는 경우는?
업비트만 사용하다가 해외 선물거래를 처음 접하면 의외로 기본 설정 단계에서 실수가 발생하기 쉽다. 특히 현물만하다가 레버리지와 청산 개념이 없는 환경에 익숙한 분들은 교차 마진과 격리 마진 모드를 처음에 혼동하는 경우가 많은데, 교차 모드는 내 선물 계좌의 전체 잔액을 자동으로 증거금으로 활용해 포지션 유지에 쓰이지만 그만큼 한 포지션의 손실이 계좌 전체에 영향을 줄 수 있다.
반면 격리 모드는 해당 포지션에만 증거금을 활용하고, 필요하면 이후에 마진을 수동 추가해 청산가를 낮출 수도 있다.
이러한 차이를 모르고 기본값대로 두었다가 손실 폭이 예상보다 커져 당황하는 일이 흔하니, 주문 전 어떤 마진 모드로 설정되어 있는지 꼭 확인하자.
또 한 가지 초보자가 간과하기 쉬운 부분이 포지션 창에 표시되는 청산가의 의미인데, 이 가격에 도달하면 해당 포지션이 강제 종료되는데, 처음엔 이 숫자를 대수롭지 않게 넘겨보다가 급격한 시세 변동에 청산을 당하고 나서야 깨닫는 경우도 많으며 선물거래에서 가장 중요한 핵심이다.
또한 레버리지를 높게 설정할수록 청산가는 현재가와 가까워지니, 진입 전에 청산 가격을 확인하고 내 자산으로 감당 가능한 수준인지 따져보는 것이 좋다.
같이 활용해보는 거래 관련 도구들
해당 블로그에는 업비트의 현물과 선물거래 포함하여 계산기 도구가 존재하는데 아래의 몇 가지 거래하면서 이용하면 도움 될 수 있다고 생각한다.
이 외에도 검색 기능을 활용하면 시작하기 전에 많은 도움이되는 정보가 있으니 적절한 키워드 사용해서 검색해보자!
선물 주문 전 체크리스트는?
- 마진 모드는 원하는대로(교차/격리) 설정되어 있는가?
- 레버리지는 너무 높게 잡지 않았나?
- 지정가/시장가 주문 종류를 제대로 선택했나?
- 청산 방지를 위한 스톱로스(TP/SL)는 설정했거나 혹은 계획해두었나?
등등 이정도가 존재하니 참고하자.





